Simplify your online presence. Elevate your brand.

Network Ping Spikes Microsoft Q A

High Ping Spikes In 1 Network Device Microsoft Q A
High Ping Spikes In 1 Network Device Microsoft Q A

High Ping Spikes In 1 Network Device Microsoft Q A It sounds like you've already gone through a number of troubleshooting steps to resolve your high ping spikes issue. since the problem appears to be isolated to your pc, there are a few more things you can check to potentially identify and resolve the issue:. In this guide, we will discuss the causes and fixed to resolve ping spikes in wifi or ethernet on your windows 11 10 computer. what are ping spikes? ping rate, also known as ping,.

Network Ping Spikes Microsoft Q A
Network Ping Spikes Microsoft Q A

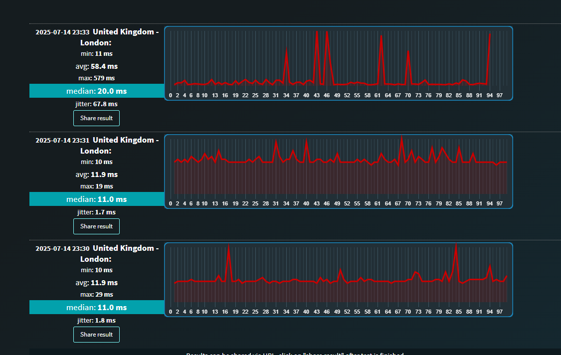
Network Ping Spikes Microsoft Q A This comprehensive guide explores the root causes of ping spikes on windows 11 and offers effective, step by step solutions to restore a smooth, stable connection. This question was migrated from the microsoft support community. you can vote on whether it's helpful, but you can't add comments or replies or follow the question. I’ve been experiencing constant ping spikes and network lag on my pc ever since i got a new internet router. my connection was stable before, but now my ping jumps every 10–20 seconds, making online games and browsing really frustrating. Are there other network problems and "ping" is just an easily demonstrable manifestation of the problem? to diagnose the "ping" behaviour, i would suggest starting 3 pings in parallel:.

High Ping Spikes Microsoft Q A
High Ping Spikes Microsoft Q A

High Ping Spikes Microsoft Q A I’ve been experiencing constant ping spikes and network lag on my pc ever since i got a new internet router. my connection was stable before, but now my ping jumps every 10–20 seconds, making online games and browsing really frustrating. Are there other network problems and "ping" is just an easily demonstrable manifestation of the problem? to diagnose the "ping" behaviour, i would suggest starting 3 pings in parallel:. Check your ping while in clean boot mode. if the problem doesn't occur during clean boot mode, it means a service or program is causing the interference or conflict. follow the instructions in the guide to identify the service or program causing the conflict and remove it. I'm experiencing random ping spikes and i'm not sure why. my computer was working fine one minute, then the power went out and when i turned it back on i started getting ping spikes. Are any other devices on your network experiencing slow speeds or ping spikes, or is it only your pc? have you disabled any background apps like vpns, third party firewalls, or performance boosters?. If you are experiencing constant ping spikes every 30 60 seconds or so, it might be do to your wifi trying to search for networks. here is how to disable this feature.

Network Ping Spikes Microsoft Q A
Network Ping Spikes Microsoft Q A

Network Ping Spikes Microsoft Q A Check your ping while in clean boot mode. if the problem doesn't occur during clean boot mode, it means a service or program is causing the interference or conflict. follow the instructions in the guide to identify the service or program causing the conflict and remove it. I'm experiencing random ping spikes and i'm not sure why. my computer was working fine one minute, then the power went out and when i turned it back on i started getting ping spikes. Are any other devices on your network experiencing slow speeds or ping spikes, or is it only your pc? have you disabled any background apps like vpns, third party firewalls, or performance boosters?. If you are experiencing constant ping spikes every 30 60 seconds or so, it might be do to your wifi trying to search for networks. here is how to disable this feature.

Comments are closed.