Simplify your online presence. Elevate your brand.

Getting Started With Insightful

Essentials Of Insightful Learning Pdf Insight Learning
Essentials Of Insightful Learning Pdf Insight Learning

Essentials Of Insightful Learning Pdf Insight Learning This guide will break down everything you need to do in your first few days with insightful. we’ll cover how to set up the platform, integrate it with your existing toolkit, configure key settings, and explore essential features that help you turn raw data into actionable insights. Insightful enables productivity minded teams to work more effectively with practical insights that help you make more informed decisions about your people and processes.

Getting Started Insightful Connections
Getting Started Insightful Connections

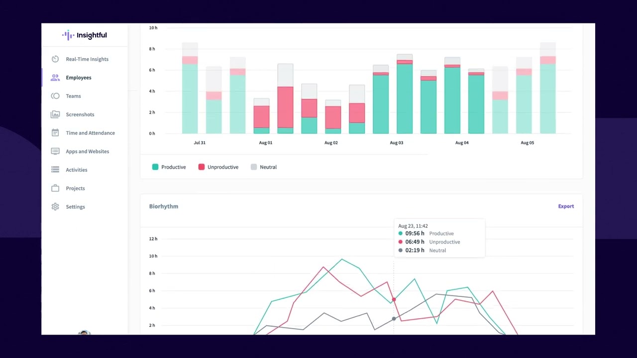
Getting Started Insightful Connections Get the most out of insightful and learn everything about our features through these handy articles and tutorials. In this brief video you'll learn how insightful takes the pain out of setting up news alerts. start receiving news about your prospects and donors with these. Learn how to navigate the insightful dashboard, understand the various features for tracking employee activity, and generate insightful reports on productivity and time allocation. Account setup & app install how to set up your account, install insightful app and more.

Getting Started Insightful Connections
Getting Started Insightful Connections

Getting Started Insightful Connections Learn how to navigate the insightful dashboard, understand the various features for tracking employee activity, and generate insightful reports on productivity and time allocation. Account setup & app install how to set up your account, install insightful app and more. Get clear answers on everything you need to know about insightful’s corporate monitoring software. start a 7 day trial or book a demo today. Learn about insightful and get a flying start. does insightful work offline? can users stop insightful?. Insightful is workforce analytics for productivity focused teams.work in a more informed way with actionable data insights. become more productive, improve w. Insightful captures daily work in real time—then shows where time goes, what slows teams down, and how to fix it. all in one clear, customizable dashboard that works with your existing tools—no rip and replace required.

Insightful Developer Portal Insightful Api
Insightful Developer Portal Insightful Api

Insightful Developer Portal Insightful Api Get clear answers on everything you need to know about insightful’s corporate monitoring software. start a 7 day trial or book a demo today. Learn about insightful and get a flying start. does insightful work offline? can users stop insightful?. Insightful is workforce analytics for productivity focused teams.work in a more informed way with actionable data insights. become more productive, improve w. Insightful captures daily work in real time—then shows where time goes, what slows teams down, and how to fix it. all in one clear, customizable dashboard that works with your existing tools—no rip and replace required.

Testimonials Insightful
Testimonials Insightful

Testimonials Insightful Insightful is workforce analytics for productivity focused teams.work in a more informed way with actionable data insights. become more productive, improve w. Insightful captures daily work in real time—then shows where time goes, what slows teams down, and how to fix it. all in one clear, customizable dashboard that works with your existing tools—no rip and replace required.

Comments are closed.